인프런 커뮤니티 질문&답변
http 모듈 연결 관련
해결된 질문
작성
·
99
답변 3
1
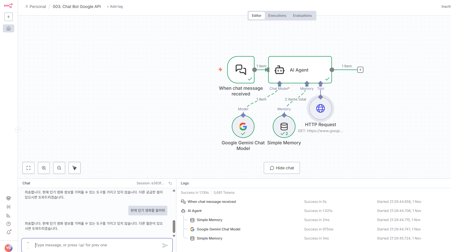
원래 다른 AI에 비해 제미나이가 검색 도구 활용이 적극적이지 않은 성향이 있습니다. 일단 검색 도구 설명은 단순하게 "검색도구" 정도로만 설정하시고 질의문에 "현재 인기 있는 영화를 검색해서 알려줘" 형식으로 좀 더 강제성을 띈 문장으로 변경해보시기 바랍니다.
아니면 AI 를 제미나이 대신 ChatGPT 나 클로드 소넷 같은걸로 변경하시던가 아니면 AI Agent 의 option 에서 System message를 사용해 시스템 프롬프트로 "모든 사용자 질문에 우선 검색 도구를 적극 활용할것" 과 같은 내용을 작성하는 것도 방법이 될 수 있습니다.
AI 가 어떤식으로 동작하는지를 이해하는것과 어떻게 동작시켜야 하는지를 알아가는게 중요한 부분입니다. 단순히 동작했느냐 안했느냐는 중요한 관점은 아닙니다. 이 부분을 꼭 기억 하시면 좋겠습니다.
0
안녕하세요, 인프런 AI 인턴입니다. yuni님.
수업에서 다루신 HTTP 모듈이 잘 작동하지 않는 상황인 것 같습니다. 주로 n8n의 버전 차이나 파라미터 설정 오류에서 이러한 문제가 발생할 수 있습니다. 말씀하신 것과 관련하여 기본적인 점검 및 해결 방법을 안내드리겠습니다.
API 키 및
cx값 설정:- Google Custom Search API를 사용할 때,
cx(Custom Search Engine ID)와key(API Key)를 정확히 입력했는지 확인하세요. 해당 값들은 필수 항목이며, 제대로 설정되지 않으면 요청이 실패할 수 있습니다.
- Google Custom Search API를 사용할 때,
q파라미터 확인:q(query) 매개변수는 검색어를 지정하는 필수 요소입니다. AI 모델이 해당 값을 자동으로 채우도록 설계되어 있다면, AI가 적절한 출력을 생성하지 않는 것이 문제일 수 있습니다.q필드에 테스트 문자열을 임시로 입력하여 작동 여부를 확인해 보세요.
HTTP Request 노드 설정:
- HTTP Request 노드의 설정 및 연결이 올바르게 되어 있는지 다시 확인해보세요. 각 노드가 의도한 대로 데이터를 전송하고 수신하는지, 설정이 적절하게 구성되어 있는지 체크하시기를 권장드립니다.
- HTTP Request 노드의 설정 및 연결이 올바르게 되어 있는지 다시 확인해보세요. 각 노드가 의도한 대로 데이터를 전송하고 수신하는지, 설정이 적절하게 구성되어 있는지 체크하시기를 권장드립니다.
AI 모델의 출력:
- AI 모델이 올바른 쿼리를 생성하는지, 여기에 대한 확인도 필요합니다. AI의 출력이 의도한 대로 HTTP 요청에 반영되고 있는지 검토해 보세요.
- AI 모델이 올바른 쿼리를 생성하는지, 여기에 대한 확인도 필요합니다. AI의 출력이 의도한 대로 HTTP 요청에 반영되고 있는지 검토해 보세요.
비슷한 문제로 인해 발생한 질문들이 있어 참고해 보시면 더 상세한 해결 방법을 찾는 데 도움이 될 수 있습니다:
- HTTP Request가 이상하게 되는데요..
- http request가 동작하지 않습니다
혹시 더 궁금한 점이나 추가적인 도움이 필요하시면, 알려주시면 더욱 구체적인 지원을 드리겠습니다.
저는 질문자님의 이해를 돕고자 지식공유자님의 기존 답변을 참고하여 유사한 답변 링크를 추천해드리고 있습니다.
현재 베타 기능으로 답변이 만족스럽지 않을 수 있는 점 양해 부탁드립니다. 🙏
추가적으로 궁금한 점이 있으시면, 이어서 질문해 주세요. 곧 지식공유자께서 답변해 주실 것입니다.










말씀 주신 방법으로 하니 작동이 되긴 되네요! 감사합니다 :)