인프런 워밍업 클럽 4기 DevOps - 응용과제 미션 4
11개월 전
// 1번 API - 파일 생성
http://192.168.56.30:31231/create-file-pod
http://192.168.56.30:31231/create-file-pv

// 2번 - Container 임시 폴더 확인
[root@k8s-master ~]# kubectl exec -n anotherclass-123 -it <pod-name> -- ls /usr/src/myapp/tmp
// 2번 - Container 영구저장 폴더 확인
[root@k8s-master ~]# kubectl exec -n anotherclass-123 -it <pod-name> -- ls /usr/src/myapp/files/dev
// 2번 - master node 폴더 확인
[root@k8s-master ~]# ls /root/k8s-local-volume/1231
// 3번 - Pod 삭제
[root@k8s-master ~]# kubectl delete -n anotherclass-123 pod <pod-name>
// 4번 API - 파일 조회
http://192.168.56.30:31231/list-file-pod
http://192.168.56.30:31231/list-file-pv

deployment
▶ 1. RollingUpdate 하기
// 1) HPA minReplica 2로 바꾸기 (이전 강의에서 minReplicas를 1로 바꿔놨었음)
kubectl patch -n anotherclass-123 hpa api-tester-1231-default -p '{"spec":{"minReplicas":2}}'
// 1) 그외 Deployment scale 명령
kubectl scale -n anotherclass-123 deployment api-tester-1231 --replicas=2
// 1) edit로 모드로 직접 수정
kubectl edit -n anotherclass-123 deployment api-tester-1231
// 2) 지속적으로 Version호출 하기 (업데이트 동안 리턴값 관찰)
while true; do curl http://192.168.56.30:31231/version; sleep 2; echo ''; done;
// 3) 별도의 원격 콘솔창을 열어서 업데이트 실행
kubectl set image -n anotherclass-123 deployment/api-tester-1231 api-tester-1231=1pro/api-tester:v2.0.0



▶ 2. RollingUpdate (maxUnavailable: 0%, maxSurge: 100%) 하기
kubectl edit -n anotherclass-123 deployment api-tester-1231
---
apiVersion: apps/v1
kind: Deployment
metadata:
namespace: anotherclass-123
name: api-tester-1231
spec:
replicas: 2
strategy:
type: RollingUpdate
rollingUpdate:
maxUnavailable: 25% -> 0% # 수정
maxSurge: 25% -> 100% # 수정
▶ 3. Recreate 하기
apiVersion: apps/v1
kind: Deployment
metadata:
namespace: anotherclass-123
name: api-tester-1231
spec:
replicas: 2
strategy:
type: RollingUpdate -> Recreate # 수정
rollingUpdate: # 삭제
maxUnavailable: 0% # 삭제
maxSurge: 100% # 삭제

▶ 4. Rollback
kubectl rollout undo -n anotherclass-123 deployment/api-tester-1231

Service
▶ 1. Pod 내부에서 Service 명으로 API 호출 [서비스 디스커버리]
// Version API 호출
curl http://api-tester-1231:80/version
▶ 2. Deployment에서 Pod의 ports 전체 삭제, Service targetPort를 http -> 8080으로 수정
apiVersion: apps/v1
kind: Deployment
metadata:
namespace: anotherclass-123
name: api-tester-1231
spec:
template:
spec:
nodeSelector:
kubernetes.io/hostname: k8s-master
containers:
- name: api-tester-1231
ports: // 삭제
- name: http // 삭제
containerPort: 8080 // 삭제
---
apiVersion: v1
kind: Service
metadata:
namespace: anotherclass-123
name: api-tester-1231
spec:
ports:
- port: 80
targetPort: http -> 8080 // 변경
nodePort: 31231
type: NodePort
HPA
▶ 1. 부하 발생
http://192.168.56.30:31231/cpu-load?min=3
// 3분 동안 부하 발생

▶ 2. [behavior] 미사용으로 적용
kubectl edit -n anotherclass-123 hpa api-tester-1231-default
---
apiVersion: autoscaling/v2
kind: HorizontalPodAutoscaler
metadata:
namespace: anotherclass-123
name: api-tester-1231-default
spec:
behavior: # 삭제
scaleUp: # 삭제
stabilizationWindowSeconds: 120 # 삭제▶ 2. 부하 발생
1. 부하 발생 API
http://192.168.56.30:31231/cpu-load
// 2분 동안 10개의 쓰레드로 80% 부하 발생
// default : min=2, thread=10▶ 2. 부하 확인 (kubectl)
// 실시간 업데이트는 명령어로 확인하는 게 빨라요
kubectl top -n anotherclass-123 pods
kubectl get hpa -n anotherclass-123

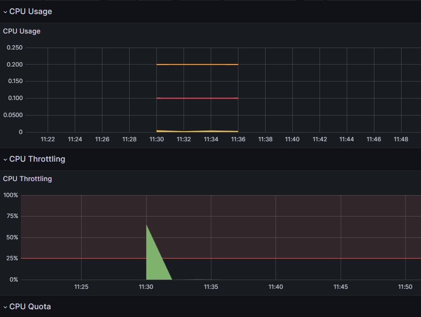
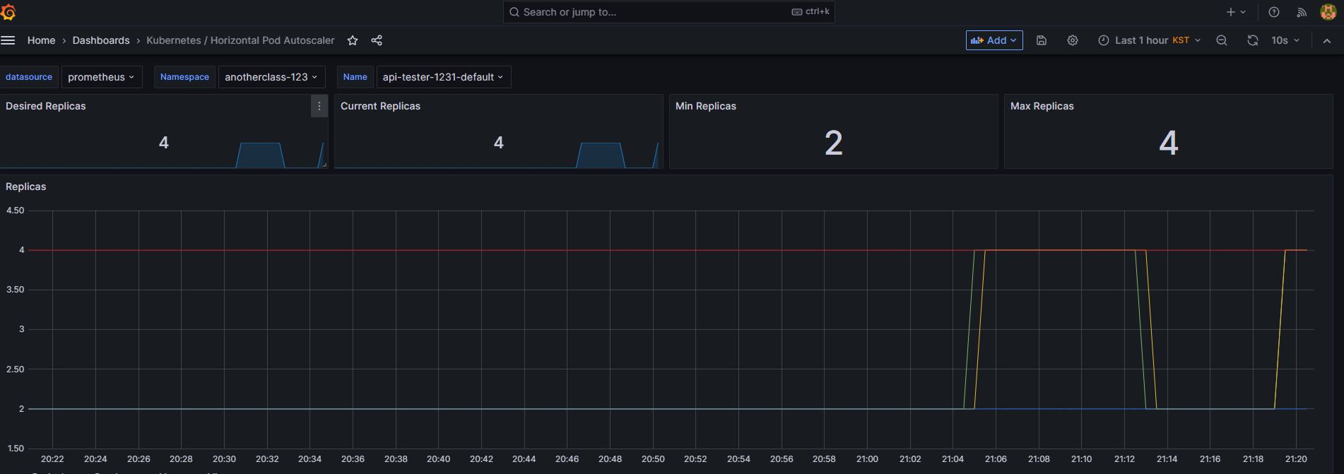
▶ 2. 부하 확인 (grafana)
// 성능 (Prometheus를 거쳐 오기 때문에 좀 표시가 늦습니다)
Grafana > Home > Dashboards > [Default] Kubernetes / Compute Resources / Pod
// Replica 보기 (Grafana Dashbaord에서 [Kubernetes / Horizontal Pod Autoscaler] 다운로드
Grafana > Home > Dashboards > New > Import 클릭
- Import via grafana.com 항목에 17125 입력 후 [Load] 클릭

댓글을 작성해보세요.